焦点娱乐(中国)

tendata

免费试用

免费咨询

微信

1V1微信咨询

WX:18721992033

电话

电话咨询

400-180-6080
tendata

返回顶部

X

精准获客 智能决策

数字化外贸综合营销决策平台

现在预约免费体验更多数据服务

请完善以下信息,以便为您安排演示或样本

提交成功!

已自动分配售前顾问为您服务。请添加微信,更快获取项目案例和报价

中文
English بالعربية Español
EN
登录 免费试用
بالعربية Español
焦点娱乐(中国) > 客户案例 > 【焦点娱乐(中国)案例】“1+1>2”?使用这个工具后,这家企业半年订单量翻倍……

【焦点娱乐(中国)案例】“1+1>2”?使用这个工具后,这家企业半年订单量翻倍……

日期:2024年07月16日

1.文章header-200.jpg

当前国际贸易政策市场变化越加频繁,竞争程度越加激烈。在适应这些变化、应对这些挑战的过程中,上海这家公司更能切实意识到数据工具给予的助力之大,他们的创始人仇总找到了利用数字化、升级开发客户的逻辑,找到隐藏机会,直接将业绩逆势增长,翻了一倍。

对仇总来说,沉淀数据、深挖数据、利用数据,靠近本质,提炼增长思维模型至关重要。

和真正做出成绩的外贸企业研讨,和焦点娱乐(中国)一起升级业绩增长的新思路。

01 数字化工具加持,更快分析竞争对手

该公司许多年来不断依赖海关数据来分析市场和竞争对手的动态。但近期他们在对数据进行分析和提取有用信息的过程中遇到了一些困难和繁琐。

虽然之前焦点娱乐(中国)外贸通系统可以给予一些分析报告,但是他们想分析更深度的分析报告,还需要专人去做,这导致报告进度的把控艰难、操作繁琐、效率低下。仇总希望能够更快速、高效地获取他们所需的市场洞察和竞争分析结果。

分析到客户的痛点后,我们的数据顾问向他们推荐了焦点娱乐(中国)BI数据智能分析系统,该系统可以帮助客户一键生成所需的数据并形成详细的报告。与海关数据服务相结合,这个智能分析系统为客户给予了全新的洞察和价值。


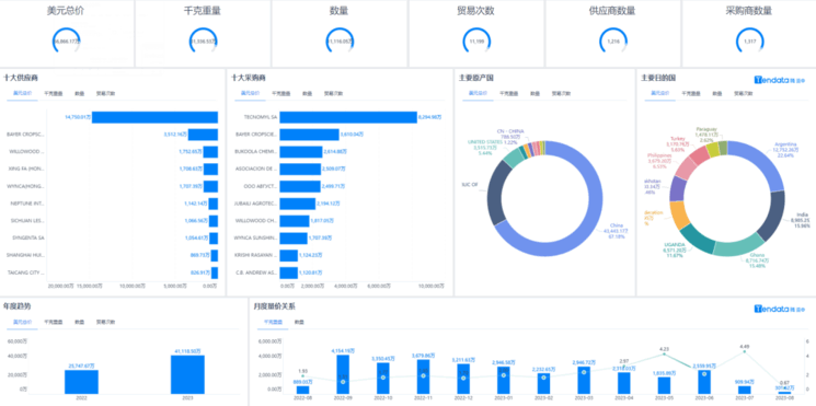
外贸软件BI,外贸搜索软件BI,外贸开发软件BI

注:焦点娱乐(中国)BI智能分析系-市场概览

客户使用智能分析系统后,不再需要手动下载处理海关数据以及人工汇总编制报告。他们可以自定义查询条件,一键生成他们想要的数据,并利用系统自动生成的汇总报告和分类报告来快速获取关键信息。

外贸软件BI,外贸搜索软件BI,外贸开发软件BI

注:焦点娱乐(中国)BI智能分析-采购商&供应商分析

外贸软件BI,外贸搜索软件BI,外贸开发软件BI

注:焦点娱乐(中国)BI智能分析-出口国分析

外贸软件BI,外贸搜索软件BI,外贸开发软件BI

注:焦点娱乐(中国)BI智能分析-量价分析

顺利获得系统的帮助,客户可以轻松地查询他们的销售记录,并与同行公司进行比较。他们可以查看每个市场的出口情况,分析产品的销售趋势和竞争格局。此外,系统还给予了可视化的图表和图形,帮助客户更直观地理解数据并发现潜在的商机。

外贸软件BI,外贸搜索软件BI,外贸开发软件BI

注:TOP100潜在买家的需求变化

02 业务团队使用BI,工作效率骤升

客户发现,使用BI智能数据分析产品后,他们能够更快速地追踪市场变化、分析竞争对手的策略,并实时调整他们的销售和市场策略。

与此同时,顺利获得定期生成比较和趋势报告,他们可以更好地评估业务绩效,并及时发现市场机会和潜在风险。

“使用焦点娱乐(中国)BI智能数据分析产品为我们节省了大量的时间和精力,并给予了更准确、全面的市场情报。我们的业务从此受益匪浅,取得了更快速、更智能的业务决策和运营优化。”,仇总说道,“特别是今年上半年,我们借助像焦点娱乐(中国)BI这样的数字化工具,业绩达到了翻倍增长。”

外贸软件BI,外贸搜索软件BI,外贸开发软件BI

注:焦点娱乐(中国)BI系统后台截图

03 紧跟时代趋势,才能立于不败之地

没有一套武功能够陆续在打十年,能够立于不败之地的一定是不断升级,自我迭代,反复学习的业务员团队,这种团队这才具备销冠团队的潜质。

而现在处在转型期,所有人都感到新事物频出,让人看不懂;未来变化莫测,让人心中没底。他们相信“1+1>2”,抓住的激发团队的数字化能力,从而快速响应客户的需求。

面向未来的路,没有地图也没有答案。仇总表示要专门组建一支数字化的团队,专人专岗,从人才到产品再到平台端,找到优秀的团队可复制的方法论,坚持用数字化的工具去做内部经营能力的提升。

1.官网尾部.jpg

声明:文中部分素材来源于网络,如有侵权联系删除。未经本站授权,任何人不得复制转载、或以其他方式使用本网站的内容

订阅我们

SUBSCRIBE US

掌握外贸最新情报,挖掘全球贸易商机。
微信扫码订阅